当前位置: 首页 > 干冰与PCBA电路板清洗设备 > CDS低温蒸馏污水处理设备 > 客易高低温真空CDS-50A废水污水蒸馏处理设备
诏安客易高低温真空CDS-50A废水污水蒸馏处理设备
产品分类: CDS低温蒸馏污水处理设备
客易高低温真空CDS-50A废水污水蒸馏处理设备 高温蒸发和低温蒸发在污水处理系统中的优势对比: 高温蒸发...
订购热线:18033435459
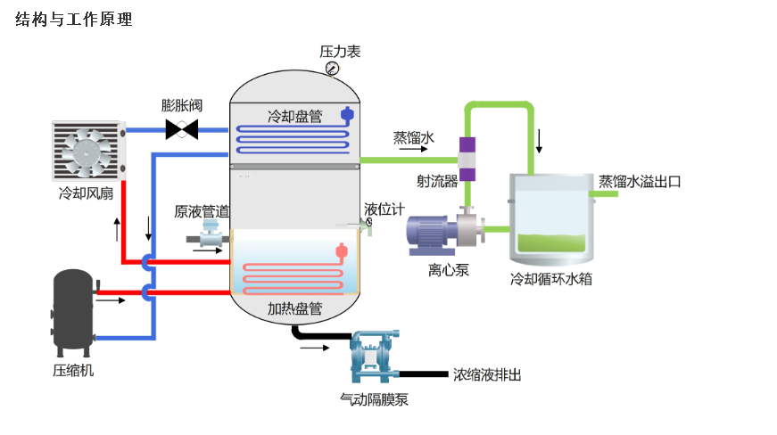
主要通过内部负压系统、蒸馏釜、交换系统及设备自身热能系统的转换,对高危废水原液进行热交换,使原液在25~35℃时汽化,然后回收再利用
,剩余的原液达到设定的浓度值后从排放口排出。整个系统采用人机界面,电脑控制,完全自动化,操作简便,运行稳定。

本真空低温蒸馏污水处理设备可以根据不同的客户日处理量设计定制:从日处理量50升-50吨都可以定制。
目前,公司成功研发并投入生产的高危废水浓缩减量设备CDS系列产品广泛应用于PCB制造、机械加工、化工、制药、制模、液晶面板制造、印刷、
食品、饮料等诸多产生高危废水的行业领域,对其自行难以处理或高价委外的废水进行浓缩、减量、提纯,实现废水零排放。对于有价值的高危废水
(含重金属或贵金属)配以回收装置实现资源化循环再利用的目的,可为企业产生丰厚的经济效益,大大降低了高昂的委外费用。
相关资讯
- 诏安pcba干冰清洗机清洗时注意脆弱元件吹坏器件
- 诏安干冰清洗机工作原理
- 诏安干冰存放一晚上会化吗
- 诏安FPC柔性电路板干冰清洗机清洗
- 诏安干冰清洗机清洗的优势和劣势
- 诏安干冰清洗都应用在哪些行业和领域呢
- 诏安块状干冰柱状干冰和颗粒干冰的区别
- 诏安干冰清洗机可以清洗印刷机上的油墨吗?
- 诏安PCBA电路板干冰清洗的优势
- 诏安干冰清洗设备干冰不少 机多少钱一台
- 诏安设备拆机零配件丝杆导轨等干冰清洗的优势
- 诏安干冰清洗机租用租赁服务的厂家有没有?
- 诏安干冰清洗机干冰不好存储怎么办
- 诏安干冰清洗沥青和沥青铺设设备
- 诏安干冰清洗轮胎模具的方法
- 诏安工业用模具的干冰清洗方法
- 诏安干冰清洗公交车应用
- 诏安干冰清洗的应用与前景
- 诏安干冰清洗中应用到的四大原理
- 诏安工业干冰和食用干冰有什么区别
联系我们
联系电话一:18033435459
干冰咨询下单热线:18033435459




